废气是指人类在生产和生活过程中排出的有毒有害的气体。大量工业废气如果未经处理达标后排入大气,工业废气包括有机废气和无机废气。有机废气主要包括各类烃类、醇类、醛类、酸类等;无机废气主要包括硫化物、氮氧化物、碳氧化物、卤素及其化合物等。
1、烟气脱硫治理;
2、粉尘治理;
3、有机恶臭气体治理;
4、重金属废气治理;




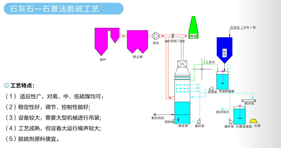
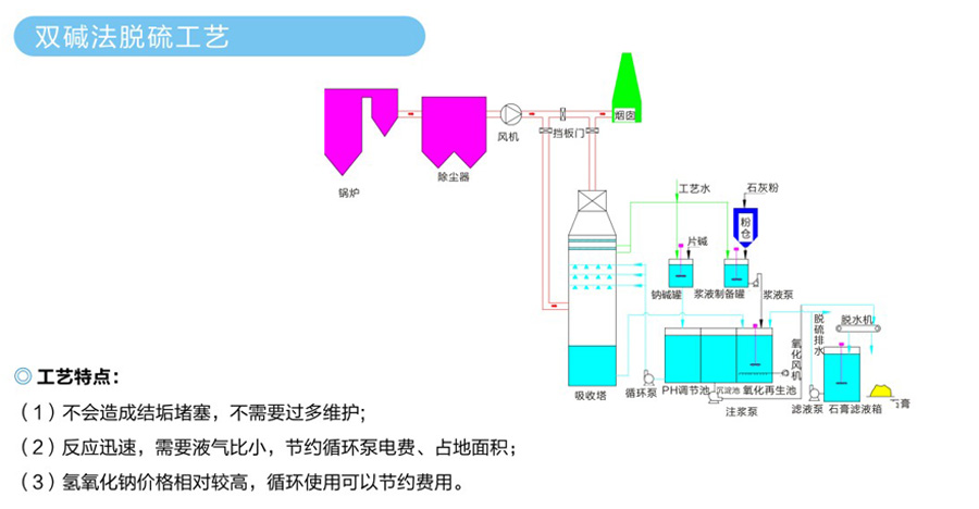
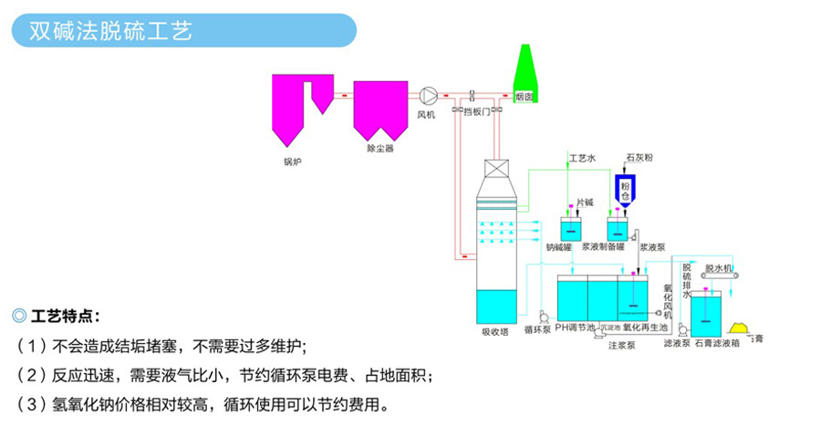
工艺特点:
1、结构简单,易于安装、维护管理,设备投资和操作费用都较低;
2、在机械式除尘器中,旋风式除尘器是效率高的一种;
3、适用于非黏性及非纤维粉尘的去除,大多用来去除5微米以上的粒子,并联的多管旋风除尘器装置对3微米的粒子也具有80-85%的除尘效率
4、选用耐高温、耐磨蚀和腐蚀的特种金属或陶瓷材料构造的旋风除尘器,可在温度高达1000度,压力达到500*10Pa的条件下操作。

工艺特点:
1、净化效率高,其除尘效率一般都高于99%。能够铺集0.01微米以上的细粒粉尘;
2、阻力损失小,设备阻力小、总能耗低,电除尘器的阻力损失一般为150-300Pa;
3、烟气处理量大;
4、允许操作温度高,电除尘器允许操作温度250-400℃;
5、可实现操作自动控制;

工艺特点:
1、除尘效率高,可捕集粒径大于0.3微米的细小粉尘,除尘效率可达99%以上;
2、使用灵活,处理风量可由每小时数百立方米到每小时数十万立方米,可以作为直接设于室内,机床附近的小型机组,也可作成大型的除尘室,即“袋房”
3、结构简单,运行较稳定,初投资较少(与电除尘器比较而言),维护方便;
4、粉尘处理容易,袋式除尘器是一种干式净化设备,不需用水,所以不存在污水处理或泥浆处理问题,收集的粉尘容易回收利用。
光催化氧化法工艺
利用紫外光照射锐晶型二氧化钛颗粒所激发电子跃迁能量,催化氧化二氧化钛催化剂环境中存在的气态污染物。
工艺特点:
无需添加其他物质,需要设置相应的排风管道和排风动力,即可完成处理;
适应性强:可适应高浓度,大气量;
设备风阻极低<30Pa,运行成本低,可节约大量排风动力能耗;
设备占地面积小,性能稳定,使用寿命长;
不产生二次污染;